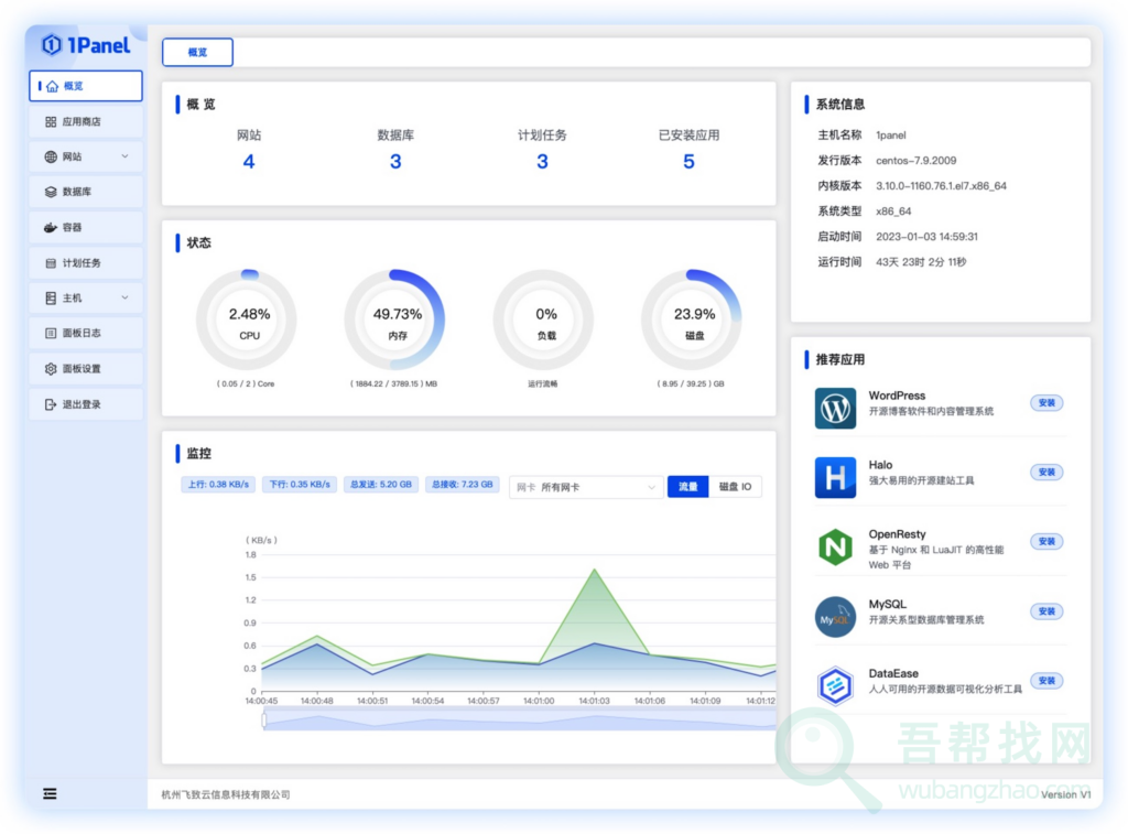
1Panel 是一个现代化、开源的 Linux 服务器运维管理面板,帮助你快速建站,高效管理 Linux 服务器。ipanel可以快速建站、高效管理、安全可靠、一键备份,深度集成 WordPress 和 Halo,域名绑定、SSL 证书配置等一键搞定。通过 Web 端轻松管理 Linux 服务器,包括主机监控、文件管理、数据库管理、容器管理等。

优势特征
- 快速建站:深度集成 WordPress 和 Halo,域名绑定、SSL 证书配置等一键搞定;
- 高效管理:通过 Web 端轻松管理 Linux 服务器,包括应用管理、主机监控、文件管理、数据库管理、容器管理等;
- 安全可靠:最小漏洞暴露面,提供防火墙和安全审计等功能;
- 一键备份:支持一键备份和恢复,备份数据云端存储,永不丢失。
官网地址
1panel是一个开源服务器控制面板,拥有基于容器来管理和部署应用,最小漏洞暴露面,提供防火墙和日志审计等功能。
官方地址:https://1panel.cn






